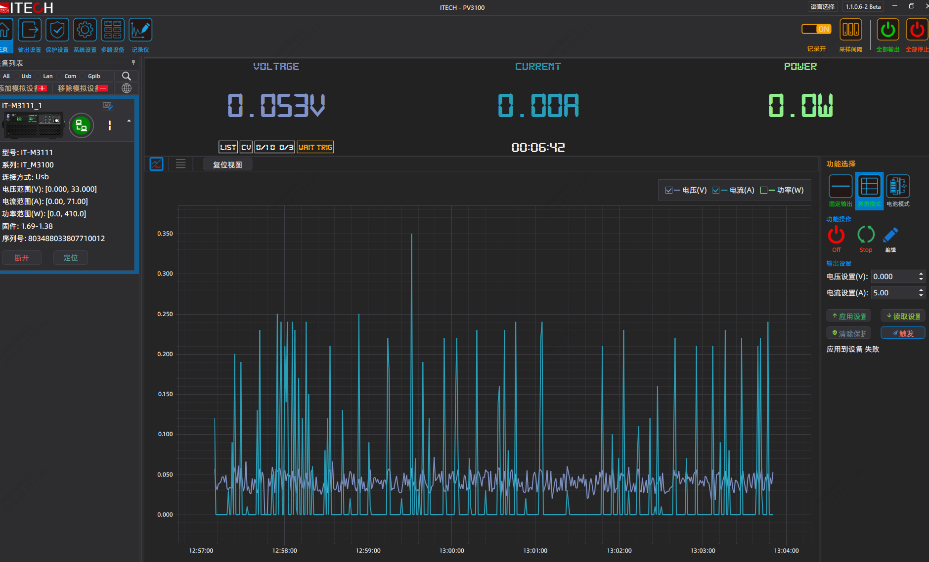
PV3100控制IT-M3111程控电源,list mode如何才能触发?


下午好🌅🌅🌅
本答案参考通义千问
要使用 PV3100 控制 IT-M3111 程控电源,并在 List Mode(列表模式) 下进行操作,需要确保以下几点条件都满足。以下是详细的说明和操作步骤:
List Mode 是一种可以设置多个电压/电流点并按顺序执行的模式。适用于测试电路在不同输入条件下的响应,常用于自动化测试或设备验证。
通信连接正常
电源支持 List Mode
已配置 List 数据
LIST:VOLT 5.0, 10.0, 15.0 表示设置三个电压点。电源处于 List Mode 状态
MODE LIST 命令将电源切换到 List Mode。建立通信连接
发送命令进入 List Mode
MODE LISTMODE LIST
配置 List 数据
LIST:VOLT 5.0, 10.0, 15.0
LIST:CURR 0.5, 1.0, 1.5
启动 List 执行
LIST:STARTLIST:START
监控执行状态
LIST:STATE?
RUNNING 或 STOPPED。| 问题 | 解决方法 |
|------|----------|
| 无法进入 List Mode | 确认电源支持该模式,检查通信协议是否正确 |
| List 数据未生效 | 确保数据格式正确,使用 LIST:VOLT 或 LIST:CURR 命令写入 |
| 电源不执行 List | 检查是否启用了 List 模式,确认 LIST:START 命令被正确发送 |
import visa
# 初始化仪器
rm = visa.ResourceManager()
power = rm.open_resource('GPIB0::12::INSTR') # 根据实际地址修改
# 进入 List Mode
power.write('MODE LIST')
# 配置 List 数据
power.write('LIST:VOLT 5.0, 10.0, 15.0')
power.write('LIST:CURR 0.5, 1.0, 1.5')
# 启动 List 执行
power.write('LIST:START')
# 查询执行状态
state = power.query('LIST:STATE?')
print(f"List State: {state}")
要成功触发 IT-M3111 的 List Mode,需完成以下关键步骤:
MODE LIST 命令进入 List 模式;LIST:START 启动执行;如果以上步骤均正确执行,则 List Mode 将被成功触发并运行。